1. 瑞福尼技术简介
纤维高浓磨浆是制浆造纸或纤维制备生产中在20-35%浓度范围内进行的磨浆方式,主要利用纤维间的揉搓、挤压、撕裂作用使纤维发生剥离、切断、分丝帚化等效果,能够有效保留纤维长度,充分细纤维化,可用于化学机械浆、热磨机械浆、废纸浆、草浆、特种纤维等原料的磨浆处理。
瑞福尼科技专注于纤维高浓磨浆系统成套技术及装备的研发、制造及应用推广,可为客户提供高浓磨浆系统成套技术及装备,包括:
1)系统工艺流程设计
2)高浓磨浆设备,包括高浓磨浆机,专利磨片,浆料输送及浓缩设备等
3)新原料中试生产实验
4)产品应用技术支持等。
2. 适用原料
(1)木材或秸秆原料的化学机械浆(APMP、CTMP)、热磨机械浆,如木片、竹子、稻麦草、玉米秸秆、棉杆等;
(2)废纸浆,如箱板纸、废旧书刊、废旧杂志等;
(3)草浆,如稻/麦草浆、蔗渣浆、芦苇浆、竹浆等;
(4)特种纸处理,如水泥袋纸、高湿强纸、纸绳等。
3. 技术路线及优势
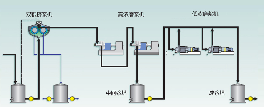
3.1 案例1- 阔叶木化学机械浆(APMP)高浓磨浆系统

技术优势:
纤维剥离效果好,纤维长度高,成浆质量佳
细纤维化效果好,成浆(纸)强度高;
细小纤维少,纤维留着率高,降低白水浓度;
节能降耗,运行费用低。
3.2案例2 - 废纸高浓磨浆系统

技术优势:
提高纸张强度,尤其提高耐折度、撕裂度、环压强度;
有效保留纤维长度,降低纤维流失,提高纤维留着率,
降低白水污染负荷,节省环保成本
提高纸机运行性,提升生产效率。
3.3 高浓磨浆前后纤维形态变化
